Product Showcase
MBR (Membrane Bio-Reactor)
Honest Integrated Pump Station
Honest Integrated MBBR Sewage Treatment Plant
MBBR biological filler
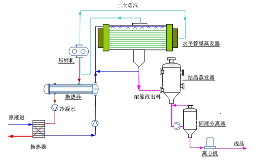
Adiabatic Fractional Distillating Demineralizer (ADD)
Integrated biological (filtering) deodorizing device